Skip to content

Web UI

Monitor and manage workflows through Dagu's built-in web interface.

Overview

Dagu includes a modern, responsive web UI that provides:

  • Real-time DAG execution monitoring
  • Visual DAG representation
  • Log viewing and search
  • DAG execution history
  • DAG (YAML) editor with syntax highlighting and auto-completion
  • Interactive DAG management (start, stop, retry, etc.)

Configuration

For Web UI configuration options, see Configuration Reference.

Accessing the UI

bash
# Start Dagu with web UI
dagu start-all

# Open in browser
# http://localhost:8080

Custom host/port:

bash
dagu start-all --host 0.0.0.0 --port 9000

Dashboard

The main dashboard shows:

Dashboard

Recent Executions

  • Timeline of recent workflow runs
  • Quick status indicators
  • Click to view details

Filters

  • Filter by date range
  • Filter by status (success, failed, running)
  • Search by workflow name

DAG Definitions

The DAGs page shows all DAGs and their real-time status. This gives you an immediate overview of your workflows.

Definitions

DAG List Sorting

The DAG list can be sorted by:

  • Name: Alphabetical order
  • Status: Current execution status
  • Last Run: Most recent execution time
  • Schedule: Cron schedule
  • Suspended: Suspension state

Configure default sorting in config.yaml:

yaml
ui:
  dags:
    sortField: "lastRun"  # Default sort field
    sortOrder: "desc"     # Default sort order (asc/desc)

Or via environment variables:

bash
export DAGU_UI_DAGS_SORT_FIELD=lastRun
export DAGU_UI_DAGS_SORT_ORDER=desc

Backend Sorting

Only the name field is sorted server-side. Other fields (status, lastRun, schedule, suspended) are sorted client-side for performance.

DAG Details

Click any DAG to see detailed information including real-time status, logs, and DAG configurations. You can edit DAG configurations directly in the browser.

DAG Details

Controls

  • Start: Run the workflow
  • Stop: Cancel running execution
  • Retry: Retry failed execution
  • Edit: Modify workflow (if permitted)

Information Tabs

  • Graph: Visual representation
    • Drill-down: Navigate to child DAG executions by double-clicking steps
    • Update Status: Change step status manually by right-clicking steps
  • Config: YAML definition
  • History: Past executions
  • Log: Current execution logs

Execution Details

The execution details page provides in-depth information about a specific workflow run, including real-time updates and logs.

Execution Details

Real-time Updates

  • Live status changes
  • Streaming logs
  • Progress indicators

Log Viewer

  • Combined workflow log
  • Per-step stdout/stderr
  • Search within logs
  • Download logs

Step Information

  • Start/end times
  • Duration
  • Exit code
  • Output variables

Execution History

The execution history page shows past execution results and logs, providing a comprehensive view of workflow performance over time.

Execution History

Execution List

  • Sortable by date, status, duration
  • Pagination for large histories
  • Quick actions (retry, view logs)

Execution Timeline

  • Visual timeline of executions
  • Identify patterns and issues
  • Performance trends

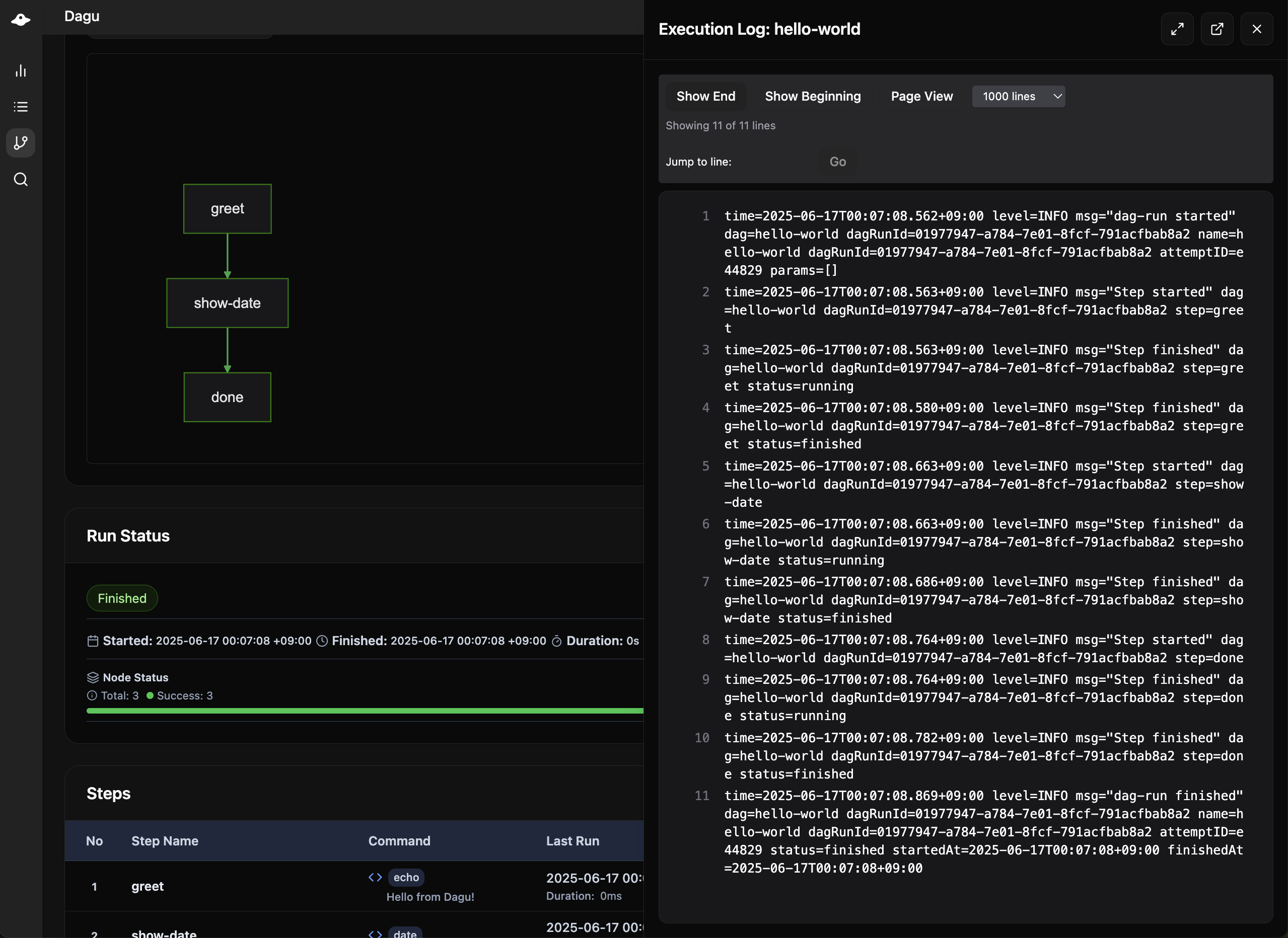
Execution Log

The execution log view shows detailed logs and standard output of each execution and step, helping you debug and monitor workflow behavior.

Execution Log

DAG Editor

Edit workflows directly in the browser:

DAG Editor

Features

  • Syntax highlighting
  • YAML validation
  • Auto-completion
  • Save with validation

Permissions

Requires writeDAGs permission:

yaml
permissions:
  writeDAGs: true

The search functionality allows you to search for specific text across all DAGs in your system, making it easy to find workflows by content, variables, or any other text within the DAG definitions.

Search

  • Search across all DAGs
  • Find by name, tags, or content

Workers

Workers

The Workers page provides real-time monitoring of distributed execution workers connected to the coordinator service.

Worker List

  • Worker ID: Unique identifier for each worker
  • Labels: Capability labels (GPU, memory, region, etc.)
  • Health Status: Visual health indicators
    • Green: Healthy (< 5s since last heartbeat)
    • Yellow: Warning (5-15s since last heartbeat)
    • Red: Unhealthy (> 15s since last heartbeat)
  • Last Heartbeat: Time since last communication
  • Running Tasks: Currently executing DAG runs

Running Task Details

For each running task, you can see:

  • DAG Name: The workflow being executed
  • DAG Run ID: Unique execution identifier
  • Root DAG: Top-level workflow (for nested DAGs)
  • Parent DAG: Immediate parent (for child DAGs)
  • Started At: Task start time

Click on any running task to open the DAG run details modal:

  • For root tasks: Opens DAG run details directly
  • For child tasks: Opens parent DAG with child view and breadcrumb navigation
  • Ctrl/Cmd+Click: Opens task details in a new tab

Worker Labels Display

Each worker shows its capability labels as badges:

Worker: gpu-worker-01
Labels: [gpu=true] [cuda=11.8] [memory=64G] [region=us-east-1]

UI Customization

Branding

yaml
# config.yaml
ui:
  navbarColor: "#00D9FF"
  navbarTitle: "My Workflows"

Display Options

yaml
ui:
  maxDashboardPageLimit: 100  # Items per page
  logEncodingCharset: utf-8   # Log encoding
  dags:
    sortField: "name"         # Default sort field
    sortOrder: "asc"          # Default sort order

Remote Nodes

Monitor multiple Dagu instances:

yaml
remoteNodes:
  - name: staging
    apiBaseURL: https://staging.example.com/api/v2
    
  - name: production
    apiBaseURL: https://prod.example.com/api/v2
    authToken: ${PROD_TOKEN}

Features

  • Unified dashboard
  • Centralized management

Security Considerations

HTTPS Setup

yaml
tls:
  certFile: /path/to/cert.pem
  keyFile: /path/to/key.pem

CORS Configuration

Configure for API access from different domains:

yaml
cors:
  enabled: true
  allowedOrigins:
    - https://app.example.com

See Also

Released under the MIT License.